뉴진스·아일릿 등 슈퍼신인 데뷔 레이블의 가치 ‘업’....3년 간 9팀의 신인 그룹 배출
엔터 주가 동반 하락에도 상승 시 하이브 주목...中 공구 등 음반·수익성 지표도 회복
지난해 중국발 음반 공구 감소 등으로 엔터 관련 주가가 급락한 가운데 다시 엔터주에 주목해야 한다는 의견이 나온다. 이는 올해 1분기부터 대형 신인들이 글로벌 시장에서 선전하고 있고 성장성 역시 여전하다는 이유에서다. 특히 엔터 대장주인 하이브는 최근 3년간 9팀의 걸쭉한 신인을 배출한 만큼 레이블의 가치에 주목해야 한다는 견해다. 이미 주가가 많은 조정을 받은 상황에 상반기 실적회복 가능성이 커 주가가 제자리를 찾아 갈 수 있기 때문이다.
18일 컴퍼니가이드에 따르면 하이브는 2005년 방시혁 하이브 의장이 설립한 음악 기반 엔터테인먼트 라이프스타일 플랫폼 기업이다.
'We Believe in music라는 미션 아래 레이블 영역, 솔루션 영역, 플랫폼 영역의 사업을 영위하고 있다.
레이블은 아티스트를 양성하고 음악 콘텐츠 제작을 담당하는 사업이며 솔루션 영역은 레이블에 비즈니스 솔루션을 제공, 음악 공연, 영상 콘텐츠, IP, 게임 등 다양한 사업을 진행 중이다.
또 플랫폼 영역은 글로벌 팬덤 라이브 플랫폼 '위버스'를 기반으로 하이브의 모든 콘텐츠와 서비스를 연결하고 확장시키는 것을 포함하고 있다.
하이브는 음악과 기술을 접목해 팬들에게 새로운 경험을 선사해 엔터테인먼트 사업 영역의 범위를 확장해 나가는 것이 주 전략이다. 엔터사로 국내에 머물지 않고 시작부터 한-미-일 거점에 구축한 3대 본사 체제를 바탕으로, 레이블-솔루션-플랫폼으로 이어지는 비즈니스 구조를 만들고 있다.
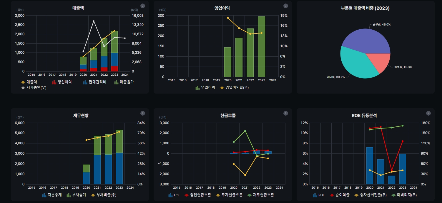
하이브의 재무제표를 통해 성장성을 살펴보면 하이브 매출은 지난 2020년 7,963억 원, 2021년 1조 2,559억 원, 2022년 1조 7,762억 원, 2023년 2조 1781억 원을 기록했다.
올해는 2조 4000억 원 달성이 가능할 것으로 전망된다. 매년 꾸준한 매출 성장이 이뤄지고 있는 셈이다.
영업이익 역시 2020년 1,455억 원, 2021년 1,902억 원, 2022년 2,369억 원, 2023년 2956억 원을 기록했고, 올해는 3233억 원 달성이 가능할 것으로 보여 꾸준한 실적 상승세를 보이고 있다.
음반과 음원, 공연 사업 호조로 2023년 국내 엔터테인먼트 기업 최초 연 매출 2조 원 시대를 열며 국내 엔터 대장주 역할을 톡톡히 하고 있다.
하이브의 대표 아티스트는 방탄소년단, 세븐틴, 뉴진스, 르세라핌 등을 포함해 국내외 아티스트의 지속적인 합류하고 있다.
또 글로벌 슈퍼팬 플랫폼 위버스의 월평균 이용자 수(MAU)는 1000만 명 선을 안정적으로 유지하고 있고 사용자 체류 시간도 증가하고 있어 향후 유료화, 광고 탑재 등이 예상돼 성장성도 기대된다.
성장기업과 달리 하이브는 재무적인 면에서도 안정적이다.
하이브의 부채비율을 살펴보면 63.3%로 100% 미만으로 빚이 적다. 반면 유보율(현금)은 2023년 3분기 기준 15,043,2%로 많은 현금 유동성을 확보하고 있다.
또한 지난해부터 창사 이래 첫 291억 원의 현금 배당을 지급해 배당하는 성장주에 이름을 올렸다. 반면 하이브 주가는 고점대비 많이 떨어져 있고 지난 3월 저점 형성 뒤 반등과 하락을 거듭 중이다.
엔터 관련주가 주목받는 시기가 오면 가장 큰 상승 여력을 기대해 볼 만하다.
◆매력적인 성장주...탄탄한 레이블 통해 글로벌 시장 확대
하이브는 국내 아티스트, 해외 레이블 음원의 동시 강점이 있다. 특히 소속 아티스트의 초강세와 대형 월드투어 지속으로 탑 라인과 마진 모두 레코드 하이 달성했다.
하나증권에 따르면 하이브는 올해 앨범 판매량 성장을 보인 아티스트의 월드투어 강화, 엔하이픈의 온전한 실적 인식, 아일릿 데뷔, 빌리프랩의 인수로 올해 비유기적 성장 모멘텀은 확보한 상황이다.
더불어 미국의 팝스타 아리아나 그란데의 정규 7집 앨범 발매 소식도 있다.
아리아나 그란데는 이타카홀딩스 소속으로 동사는 미국 현지 법인을 통해 이타카홀딩스의 지분 100%를 보유하고 있다.
BTS 복귀도 멀지 않았다.
콘텐츠 사전 제작과 올해 6월 진의 전역 후 2025년 완전체 활동까지 순차적으로 솔로 활동 강화로 대응할 것으로 전망된다.
작년 앨범 판매량 증가가 두드려졌다면 올해는 월드투어와 MD의 강세로 실적 견인이 가능할 전망이다.
증권가에서 올해 하이브의 매출액 2조 4,065억 원, 영업이익 3,279억 원의 실적을 내다보는 이유다.
하이브는 대중성과 충성도 모두 높은 아티스트 포트폴리오를 보유 중이라는 점도 매력적이다.
또 엔터 Big4 중 가장 짧은 업력에도 글로벌 확장성에서는 TOP라인에 위치해 있다.
또 그룹형 아티스트 제작 노하우로 신인들의 Hit Ratio를 높이고 도달 기간을 줄일 수 있어 지속적인 수익 창출이 가능하다.
쉽게 말해 숙련된 레이블을 통해 TOP급 신인그룹을 배출하는 시간이 여타 엔터에 비해 짧고 성공 확률도 높다는 것.
국내외 증권가 보고서를 보면 올해 하이브의 성장성에는 이견이 없다.
특히 BTS의 군입대 전 다양한 사업적 레버리지를 확보해 레이블-플랫폼-솔루션의 사업 구조를 완성했고, BTS의 군입대에도 연간 증익 전망이 유지되고 있다.
또 멀티 레이블 하에서 지난 3년간 엔하이픈, 뉴진스, 투어스, 아일릿 등 총 8팀의 라인업을 추가했으며, 미국 걸그룹 KATSEYE도 곧 데뷔 예정이어서 북미 시장에서 존재감이 커질 것으로 전망된다.
이기훈 하나증권 연구원은 “2025년 하이브의 각 레이블들의 기업 가치만 해도 빅히트/플레디스/어도어/빌리프랩 각 6.1조원/2.7조원/2.0조원/1.3조원 수준으로 전망된다”며 “또 플레디스는 인수가 대비 약 9배, 빌리프랩은 약 4배 정도 상승할 것으로 예상된다”고 분석했다.
아티스트의 성장을 확인하는 중요한 지표 중 음반에서는 빌보드 200 1위 달성 시점이 중요하다. 하이브 아티스트들은 데뷔 1년 내 미주 스타디움 급 투어에 진입했다.
실제 TXT는 올해 스타디움에 진입하며, 뉴진스는 이미 1위를 달성했다. 또 2023년 IFPI기준 전세계 앨범 판매량 1위를 기록한 세븐틴이나 엔하이픈 모두 TOP5로 가시권에 있다.
음원에서는 투어스/아일릿 등 신인일수록 지표 성장세가 두드러지는 현상이 관찰된다.
이는 후속 그룹의 성장 잠재력이 높다는 의미보다는 멀티 레이블 체제 하에서 쌓인 데이터들이 시간이 지날수록 시스템적으로 이런 결과들을 만들어 내는 것으로 보인다.
투어스는 멜론 기준 하이브의 남자 그룹 중 BTS 제외 첫 월간 TOP3에 진입했으며, 아일릿은 신인그룹 최초로 데뷔곡이 빌보드 HOT100에 진입하는 성과를 기록 중이다.
이기훈 연구원은 “성장 잠재력이 높은 레이블은 어도어로 역대 최단 기간(1년 반) 내 연간 매출액 1,000억 원을 달성한 전래 없는 속도로 성장하고 있다”며 “뉴진스의 현재 빌보드 100/200의 성과는 오직 BTS와 블랙핑크에서만 관찰된 것으로, 늦어도 데뷔 만 5년차에 블랙핑크의 7년차(코로나 2년 간 완전체 컴백 부재) 매출에 근접할 것”이라고 전망했다.
◆위버스 구독자 비율 상승...매출 증가의 키맨
하이브의 신인 그룹들의 높은 음반/원 성과는 유튜브 대비 위버스의 구독자 비율이 확연히 개선되고 있기 때문이다.
실제 BTS/TXT는 각각 32%/79%, 아일릿/투어스 각각 101%/119%이다.
위버스가 아티스트들의 주요 소통 채널이 되며 열성 팬덤을 이끌고 이는 곧바로 매출 확대 가능성을 높이기 때문이다. 또 플랫폼을 통해 신규 팬덤 유입이 가속화되는 선순환이 나타나고 있는 점도 긍정적이다.
신규 팬덤의 커뮤니티가 유튜브/인스타그램이 아닌 위버스에 집중될수록 신인 그룹들을 대상으로 한 구독 모델 서비스 역시 저항 없이 받아들여질 가능성이 높다.
특히 이미 위버스 라이브에서 위버스나 아티스트 관련 광고는 시작하는 부분은 실적에 긍정적인 효과를 줄 것으로 분석된다.
작년 위버스 매출액 3,379억에 당기순이익이 -44억 원 이었다. 때문에 올해 일반 광고만 붙어도 위버스 수익화는 가속화 될 전망이다.
또 위버스 멤버십 구독서비스 도입 시 paying user 전환 비율에 따라 영업 레버리지는 더 커질 것으로 전망된다.
현재 위버스는 90% 이상 해외이용자로 플랫폼이라는 장점 이외에도 북미 지역의 K팝 열성 팬덤의 메카로 작용하고 있다.
위버스의 확장에 따른 실제 매출 증가세도 보여진다.
임수진 대신증권 연구원이 작성한 중국 팬덤 공구 현황에 따르면 신인 그룹 아일릿은 데뷔 이후 모카가 5만 6312장, 원희가 4만 348장, 민주가 3만 2846장, 이로하가 2만 1361장, 윤아가 1만 2,851장의 포토 카드를 판매했다.
중국 팬덤 총 구매량은 16.4만장으로 이는 전체 판매 중 중국팬덤 비중이 약 43%로 중국시장에서 구매력을 갖춘 신인 그룹으로 주목받고 있다.
또한 아일릿은 해외음원에서도 글로벌스포티 11위, 미국스포티 45위, 일스포티 역대 일간 11위, 애플뮤직 글로벌 2위에 오르며 신인그룹으로 역대 K팝 그룹 최고 기록인 BTS와 NewJenas 다음으로 주목받는 그룹에 올랐다.
◆역성장 지표에 떨어진 주가...실상은 팬덤 확대
지난해 말부터 하이브의 주가하락은 르세라핌과 투바투 두 그룹의 음반판매 역성장이 나왔기 때문이다.
르세라핌은 영어 싱글 대성공 후 계속 저변을 넓혔기 때문에 르세라핌의 역성장은 전혀 예상하지 못했다.
투바투 역시 미국 활동에 집중하는 동안 아시아권의 부진은 예상했으나 앨범 판매량 역성장이 나오며 하이브의 주가하락의 주요 원인이 됐다.
그러나 르세라핌은 이제 글로벌 고정 팬덤을 확보하며 성장 중이다. 특히 미국에서 팬덤 형성이 속도를 내며 하이브 그룹 세 번째로 빌보드HOT100에 진입하는 성과를 내고 있다.
빌보드HOT100의 경우 원래 투바투가 먼저 진입할 것으로 예상했으나, 여러 영어 싱글 발매와 긴 공백기로 인해 팬덤 화력이 분산되며 투바투는 아쉽게도 진입하지 못했다.
그러나 투바투는 현재 투어 규모가 급속도로 커지고 있다. 실제 좌석수 기준 일본 투어 총 모객+69%, 회당 모객 +112%, 발표된 전체 공연 총 모객+34%, 회당 모객+77%로 성장성을 잇고 있다.
또한 국내 활동이 많아지며 국내 팬덤 공고화와 글로벌스포티 주간 기준으로는 역대 2위 수치를 달성하며 국내외에서 존재감을 과시하고 있다.
이외에도 지난 1월에 데뷔한 투어스는 멜론 탑백 2위, 초동 26만장, 총판 약 52만장 기록하며 팬덤 유입 가속화 하고 있고 다양한 레이블에서 신입 그룹들의 데뷔와 성공이 여전히 하이브를 긍정적으로 바라보는 이유로 꼽힌다.
여기에 올해 세븐틴의 컴백도 예고하고 있어 음반과 음원, 콘서트까지 하이브의 성장성에 주목해야 한다.
실제 하이브는 지난 컨콜에서 동남아나 중국에서의 소비는 낮아졌으나 글로벌로 보면 계속 팬덤의 범위가 넓어지고 있다고 밝혔다.
음원 부문 역시 K팝 침투율이 '성장' 단계인 만큼 당분간 하이브의 성장 가능성은 의심되지 않는다.
여기에 하이브는 음원과 공연과 같은 '직접적 수익' 외에도, 체계적인 팬-베이스 운영을 기반으로 MD 판매, 비디오 콘텐츠, 팬클럽 구독 등 ‘간접적 수익' 창출도 가능해 아트스트와 위버스의 성장과 이익 구조가 함께가는 수익 모델을 만들어가고 있다.
지난해 골드만삭스는 K-pop보고서를 통해 국내 엔터사들의 성장 여력에 긍정적인 의견을 제시했다.
골드만삭스는 “글로벌 음악 시장은 유니버설(30%), 소니(24%), 워너뮤직(18%) 3개 메이져가 과점하고 있는 형태로, K-POP 4대 기획사의 글로벌 매출 점유율은 3%에 불과하다”며 “K-POP 기획사의 경우, 음원이 매출에서 차지하는 비중은 글로벌 피어에 비해 떨어지지만 향후 글로벌 시장의 점유율 확대에 긍정적”이라고 의견을 제시했다.
이현종 더인베스트 기자 shlee4308@theinvest.co.kr















